Linux (KVM) · macOS (Apple Silicon)

Run AI AgentsWithout Trusting Them

Each run gets its own disposable microVM with explicit capabilities. No shared kernel. No ambient access to the host.

Wrap existing CLI agents or run remote agents on the same isolated runtime.

curl -fsSL https://raw.githubusercontent.com/the-void-ia/void-box/main/scripts/install.sh | sh
hn_researcher live run
hn_researcher agent running inside a Void-Box micro-VM
1 run = 1 microVM Dedicated boundary per execution
Interactive PTY shell Isolated terminal for CLI agents
Sub-second restore Snapshots skip full VM boot
OTLP traces + metrics Built-in runtime observability

Apache 2.0 · Open source · Run locally or remotely · OCI-compatible rootfs · Vendor-neutral by design

The problem is not generation. It is control.

Once an agent can execute code, call tools, and reach internal systems, the question is no longer whether it helps. It is what still contains it when it is wrong.

Agents act with real authority

They open shells, modify files, call APIs, and follow instructions from data they ingest. Treating that as trusted behavior is a category error.

Shared environments erase the boundary

Long-lived sandboxes, container-first setups, and implicit permissions make it harder to reason about what the agent can actually reach.

Prompt discipline is not isolation

Instructions can be redirected. Permissions need to be enforced by the runtime, not inferred from good intentions.

Containment has to survive failure

When a run goes off course, the result should be a contained incident with visible evidence, not ambient access to the host.

Where containers fail

Real attacks against container-based agents. How they work, and how each runtime holds up.

Attack How the attack works Docker Void-Box
Prompt injection Agent follows attacker-injected instructions from untrusted input. Secrets leaked No ambient host secrets
Docker socket escape Mounted Docker socket (/var/run/docker.sock) gives full host access. Full host control No socket exists
Privileged container --privileged container mounts host disk and devices. Host filesystem access No host devices by default
Cgroup escape cgroups v1 release_agent executes a binary on the host. Root execution on host Guest kernel only
Metadata SSRF Default networking reaches the cloud metadata service at 169.254.169.254. IAM credentials stolen Metadata unreachable

Docker can be hardened against most of these. Void-Box makes isolation the default — and the shared kernel still stands.

The runtime is the control point

An agent can decide what to do. Void-Box decides what it can touch, where it runs, and what you can inspect afterward.

  • Capabilities are declared before execution.
  • Each run enters its own microVM boundary.
  • Logs, traces, and outputs remain observable.
Untrusted input Agent request

Code, tools, and prompts enter the runtime as untrusted execution.

Void-Box runtime boundary

Capabilities, isolation, observability

Policy Rootfs Telemetry
Capability gate Commands, files, network, and resource limits are explicit.
Reproducible rootfs OCI image, overlays, and snapshot/restore define the guest.
Host-guest telemetry Structured logs, traces, and metrics leave the run observable.
Mounted skills Allowed tools Controlled egress
Execution run Dedicated microVM
No shared kernel
Guest kernel Hardware-isolated boundary for the run.
Agent process Runs with explicit mounted tools and declared capabilities.
Observable output Traces, logs, metrics
Controlled output Inspectable result

The run completes with contained blast radius and observable evidence.

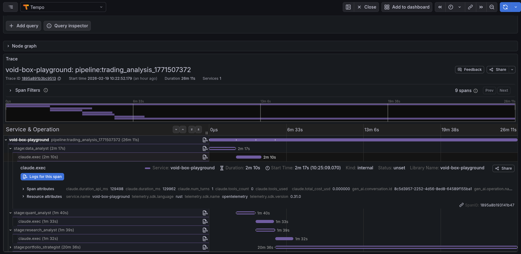
What a run looks like

Real agent execution inside a microVM boundary.

  • Runs inside an isolated VM. The agent starts in a disposable guest, not on the host or a shared sandbox.
  • Only declared tools are available. Commands, files, and network access must be explicit before the run starts.
  • Output stays contained. The VM exits with logs and artifacts preserved; nothing else is left behind.
claude-in-void-box

Claude Code running inside a Void-Box microVM with declared tools and an interactive shell.

Not a black box

Traces, metrics, and logs leave the run inspectable after the VM exits.

  • Traces tied to the run, not a shared sandbox.
  • Artifacts preserved: outputs, logs, structured events.
  • Boundary events from host-guest activity, not guessed after the fact.
otlp.traces
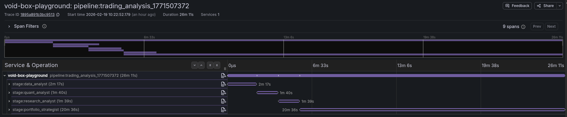
Per-stage spans with run and stage correlation
otlp.metrics
Tokens, cost, duration, per-stage
events
box.started, box.completed, stage.error
procfs
CPU and memory telemetry via vsock
Void-Box run trace showing per-run telemetry

Operator layer

Void-Control, once a single run is contained

Containment is per run. Real work is many runs. Void-Control is the operator layer for spawning Void-Box runs, coordinating them across stages, and inspecting what each one touched.

Spawn and coordinate runs Launch agents and follow execution across single runs or multi-stage pipelines.
Terminal-first operator UI Drive runs from the terminal, then drill into any stage without leaving context.
Execution-graph visibility See stage relationships and execution paths across the whole run.
View Void-Control on GitHub

Multi-stage pipeline run with execution-graph inspection.

Void-Control execution graph demo

Run agents without trusting them

Start the runtime locally, or read the source to see how the boundary is enforced.